Instalando Grafana no meu Home Server
Este post é pra continuar complementando minha série sobre meu Home Server, de novo, pra servir de anotação pra mim mesmo no futuro. Como já expliquei, meu home server é um mini-PC Intel NUC que eu só acesso com SSH. Então eu queria uma forma de monitorar o uso dos recursos do sistema sem ter que manualmente logar via SSH e abrir BTOP ou NTOP.
Fiquei com preguiça de instalar Grafana na época, mas resolvi fazer isso agora, e foi bem mais fácil do que eu esperava, por isso resolvi compartilhar como fiz.
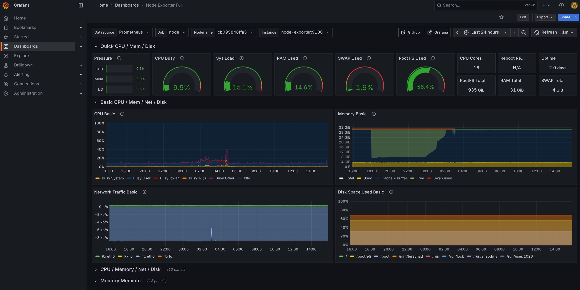
A idéia é subir cAdvisor que faz monitoramento de recursos de containers e Prometheus que faz scraping de dados de recursos do sistema e consolidar os dados dos dois no Grafana que é uma aplicação web que permite montar dashboards gráficos pra monitorar seus sistemas. Se fizer direito, no final vai ter uma tela assim:

Instalação
Pra subir no meu home server é muito simples, eu faço tudo com Docker Compose, então:
# monitor-docker-compose.yml
networks:
monitoring:
driver: bridge
volumes:
prometheus_data:
grafana_data:
services:
node-exporter:
image: quay.io/prometheus/node-exporter:latest
command:
- --path.rootfs=/host
pid: host
restart: unless-stopped
networks: [monitoring]
volumes:
- /:/host:ro,rslave
security_opt: ["no-new-privileges:true"]
read_only: true
cadvisor:
image: gcr.io/cadvisor/cadvisor:latest
restart: unless-stopped
networks: [monitoring]
ports: ["8080:8080"] # optional: expose UI locally
volumes:
- /:/rootfs:ro
- /var/run:/var/run:ro
- /sys:/sys:ro
- /var/lib/docker/:/var/lib/docker:ro
- /dev/disk/:/dev/disk:ro
security_opt: ["no-new-privileges:true"]
read_only: true
prometheus:
image: prom/prometheus:latest
restart: unless-stopped
networks: [monitoring]
volumes:
- prometheus_data:/prometheus
- ./prometheus.yml:/etc/prometheus/prometheus.yml:ro
command:
- --config.file=/etc/prometheus/prometheus.yml
- --storage.tsdb.path=/prometheus
- --storage.tsdb.retention.time=30d
- --web.enable-lifecycle
ports: ["9090:9090"]
security_opt: ["no-new-privileges:true"]
read_only: true
grafana:
image: grafana/grafana:latest
restart: unless-stopped
networks: [monitoring]
depends_on: [prometheus]
ports: ["3001:3000"]
environment:
GF_SECURITY_ADMIN_USER: admin
GF_SECURITY_ADMIN_PASSWORD: change-me
GF_USERS_ALLOW_SIGN_UP: "false"
volumes:
- grafana_data:/var/lib/grafana
- ./provisioning/datasources:/etc/grafana/provisioning/datasources:ro
security_opt: ["no-new-privileges:true"]Tem que prestar atenção nos mapeamentos de diretório local. Se colocar /etc/grafana/prometheus.yml por exemplo, tem que mudar esta linha:
...
volumes:
- prometheus_data:/prometheus
- /etc/grafana/prometheus.yml:/etc/prometheus/prometheus.yml:ro
...Falando nele, eis o prometheus.yml:
global:
scrape_interval: 15s
scrape_configs:
- job_name: 'prometheus'
static_configs: [{ targets: ['prometheus:9090'] }]
- job_name: 'node'
static_configs: [{ targets: ['node-exporter:9100'] }]
- job_name: 'cadvisor'
static_configs: [{ targets: ['cadvisor:8080'] }]Finalmente /etc/grafana/provisioning/datasources/datasource.yaml:
apiVersion: 1
datasources:
- name: Prometheus
type: prometheus
access: proxy
url: http://prometheus:9090
isDefault: trueCuidado também com mapeamento de portas, o recomendado é fazer assim:
ports: ["127.0.0.1:8080:8080"]Isso porque cAdvisor e Prometheus só precisam estar acessíveis pro Grafana, dentro do home server, mas não tem porque dar bind em 0.0.0.0 e estar acessível pra fora do servidor. Aí é mais uma escolha. Como eu estou numa LAN caseira, e não tem túneis apontando pra esses serviços, pra mim tanto faz.
Se por acaso, como eu, também já tiver algum serviço pendurado na porta 8080, o cAdvisor vai falhar. Nesse caso remapeie as portas e reconfigure o Prometheus, ou só tire a linha de porta. Não precisa ter o cAdvisor exposto pra fora.
Outro detalhe é que por padrão Grafana sobe na porta 3000 mas eu mudei pra 3001 porque já tinha outro serviço nessa porta. Então, quando subir, eu posso acessar via http://192.168.0.200:3001.
Como expliquei no artigo de Cloudflared eu roteio esse endereço pro Cloudflare pra ter um domínio bonito como https://grafana.fabioakita.dev pra acessar tanto localmente quanto remotamente, se quiser. Depois leiam esses outros artigos pra entender como.
E pronto, agora é só subir os containers:
docker compose -f monitor-docker-compose.yml up -dE acabou, super simples, eu deveria ter feito isso antes.
Como podem ver arquivo de Docker Compose, quando entrar no site pela primeira vez, o login vai ser com admin senha change-me, obviamente, a primeira coisa a fazer é trocar a senha:

Dashboards
Agora praticamente acabou. Podemos checar se o Prometheus está funcionando e integrado. Basta ir no menu “Connections” e “Data Sources”:

Grafana consegue consolidar dados de dezenas de fontes diferentes, Prometheus é só um deles. Em uma infra maior e mais complicada, essa lista estaria enorme.
Pra montar Dashboards, dá pra ir do zero e montar manualmente widget a widget, mas é mais fácil importar dashboards que já existem. Pra isso é só clicar na lupa lá no topo, na caixa de procura e escolher a opção “Import dashboards”:

Nessa página dá pra ou importar um arquivo JSON, ou copiar e colocar o JSON ou pesquisar pelo ID que já existe cadastrado no site grafana.com:

De cara, eu aprendi que existem 3 IDs que são úteis pra mim:
- 1860 - Node Exporter Full - que é a foto de tela que está no começo deste artigo e tem várias métricas do sistema como CPU, memória, disco, rede, etc. É o mais útil pra mim.
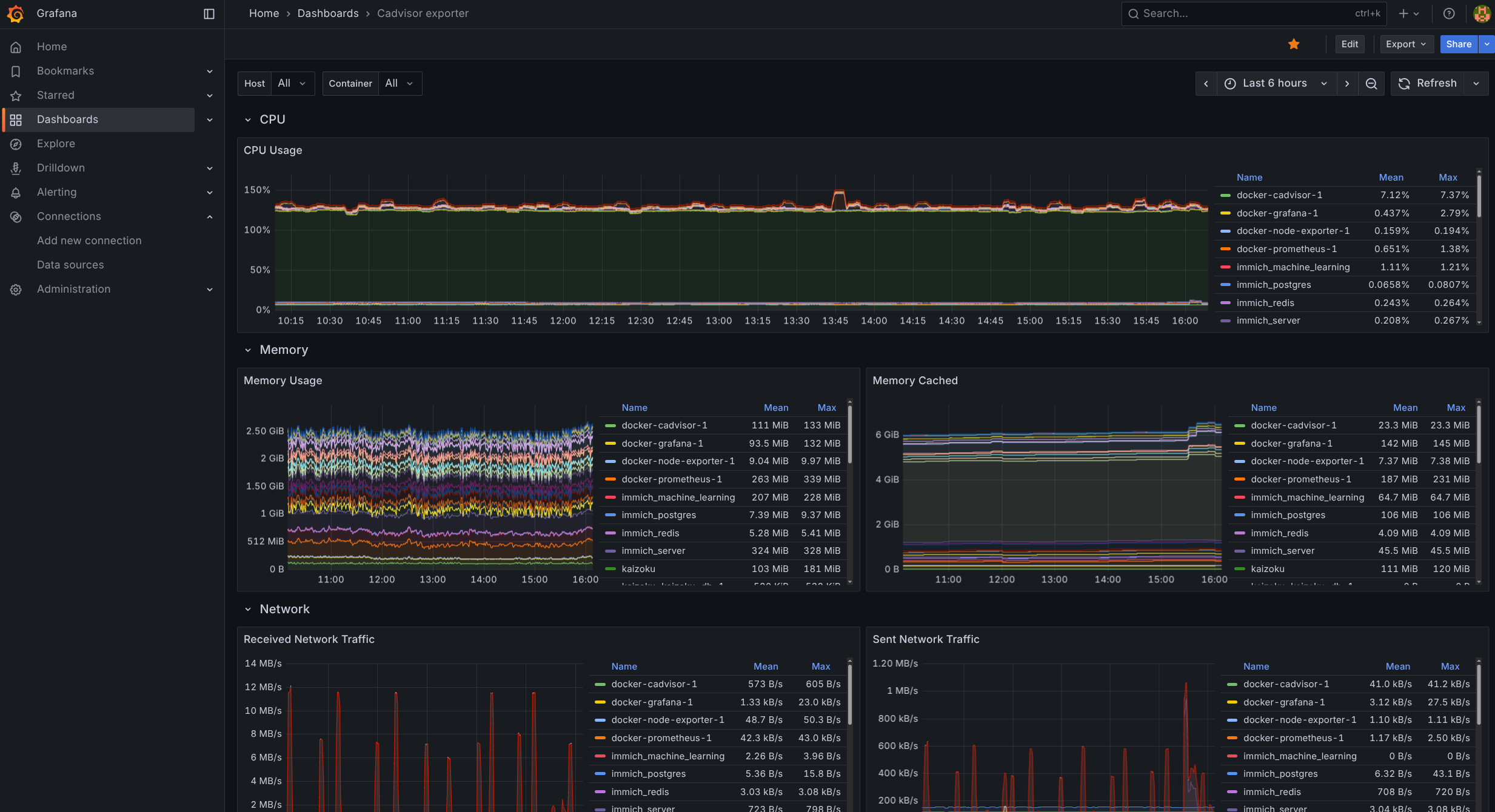
- 13484 - Docker/cAdvisor Exporter - que são as métricas de CPU, memória, mas dividido por cada container rodando no servidor.
- 3662 - Prometheus 2.0 overview - que é um resumo geral de saúde
Se gostar desses ou de outros dashboard, depois é só favoritar com um “pin” e pronto.
Por exemplo, este é o dashboard do cAdvisor:

Eu ainda não explorei outros dashboards. Se tiver recomendações de IDs pra dar import, não deixe de mandar nos comentários abaixo!
Com isso eu tenho uma visão rápida e bonita do uso de recursos do meu home server e consigo ver rapidamente se tem algo de estranho acontecendo. Não parece que esses serviços consumam muitos recursos então posso deixar rodando junto com os demais containers.